Smart Irrigation in Pistachios: Productivity Increase with Sensor-Aided Digital Solutions

24 Ocak 2026 Fatma Aktaş 3 görüntülenme
Tüm Yazılar

Smart Irrigation in Pistachios

Smart irrigation in pistachios is becoming more critical every day with the depletion of water resources and the effects of climate change. Traditional methods are no longer sufficient for high yield and quality products. Thanks to modern irrigation systems that are sensor-aided, data-driven, and automated with digital technologies, it is possible to both provide water savings and increase productivity in pistachio production. So, what advantages do these smart solutions offer to the producer?

antep-fistiginda-akilli-sulama-esular

Why is Irrigation Critical in Pistachios?

Although pistachio trees are known for being drought-resistant, they need regular and correct irrigation, especially during the nut formation period. During this period, water deficiency can negatively affect both yield and product quality. The irrigation program should be planned according to the climate conditions of the region, soil structure, and the age of the trees. Young pistachio trees need more frequent and shallow irrigation, while older trees require deeper and less frequent irrigation. Applying irrigation directly to the root collar contributes to the efficient use of water by ensuring that the roots can easily access the water. While the drip irrigation method prevents water waste by ensuring that water reaches the root zone directly, sprinkler irrigation is advantageous for homogeneous irrigation in large areas. However, in the sprinkler method, water loss is higher due to reasons such as evaporation and distribution by wind. For this reason, smart irrigation systems in pistachios are among the most effective solutions to increase productivity and protect water resources.

 

Yes, among modern irrigation techniques, drip irrigation in particular is one of the most ideal methods for pistachios. However, using a drip irrigation system alone is not sufficient. This method must be integrated with smart and automated irrigation solutions. Otherwise, when not managed correctly, drip irrigation can be as inefficient as wild irrigation. Sensor-aided and data-driven smart irrigation systems make drip irrigation more effective, ensuring controlled water use and allowing pistachio trees to be fed with the right amount of water exactly when they need it.

antep-fistigi

What is Smart Irrigation?

Smart irrigation is a modern irrigation method that uses the water in the most efficient way by utilizing technologies such as sensors, weather data, and soil moisture measurements. It automatically optimizes the irrigation process, increasing plant health and agricultural productivity while providing water and energy savings. For detailed information, you can take a look at our content below.

Advantages of Smart Irrigation for Pistachios

Smart irrigation systems offer pistachio producers not only water savings but also the opportunity for control at every stage of the process. Thanks to wireless valve control, multi-point fragmented irrigation can be performed without the need to pull kilometers of cables. While pump and fertilization systems are managed simultaneously, irrigation quality, losses-leakages, and productivity can be continuously monitored with soil moisture sensors, pressure sensors, and water meters. Features such as automatic filter cleaning, pool management, and monitoring with different types of sensors make the system more practical and reliable. Moreover, remote control and monitoring can be performed from anywhere via web and mobile applications; instant notifications can be received in cases such as possible malfunctions, water, or power outages. With its durable infrastructure and 7/24 active support service, smart irrigation becomes the strongest assistant of sustainable agriculture in pistachios.

Irrigation Management with Digital Technologies

toprak-nem-sensoru-esular

Soil Moisture Sensors

Soil moisture sensors are devices used to determine the water requirement of the plant by measuring the amount of water contained in the soil. Thanks to these sensors, the amount of water in the soil can be measured precisely, ensuring that the plant is irrigated in the most efficient way. You can access detailed information from our content 👉

  

 

Benefits of Using Soil Moisture Sensors in Pistachios:

  • Correct Irrigation Time → The plant is irrigated without experiencing water stress.
  • Water Savings → Unnecessary irrigation is avoided.
  • Yield Increase → The plant grows in optimum moisture conditions.
  • Reduction of Disease Risk → Root diseases caused by over-irrigation are prevented.
  • Energy and Labor Savings → The number and duration of irrigation are optimized.
 

While performing smart irrigation in pistachios, it is possible to increase yield with a soil moisture sensor. The soil moisture sensors used determine the correct irrigation time by measuring the moisture level in the field incrementally . The system defines threshold values such as minimum moisture, irrigation point, maximum moisture and wilting point . In this way, the sensor can start irrigation automatically. Thus, the optimum moisture level is maintained without the plant experiencing water stress and without unnecessary water expenditure.

 

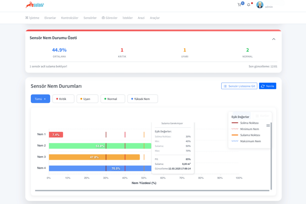
With our Sensor Moisture Status section provided on the homepage within our esular application below, the moisture values, wilting point, min, max, and irrigation points of each moisture sensor are seen in summary form. By clicking on 'go to sensor list', you can see more detailed graphs of each sensor.

yoncada-toprak-nem-sensoru-esular_2
yonca-yetistiriciliginde-toprak-nem-sensoru-ile-verimi-artirma-yontemleri-esular

Agricultural Weather Stations

tarimsal-iklim-istasyonu-esular

Agricultural weather stations play a critical role in smart farming applications. These stations guide farmers in making correct irrigation and fertilization decisions by measuring data such as temperature, humidity, precipitation, wind speed, and sunshine duration instantaneously. Especially thanks to calculations such as ETo (reference evapotranspiration) and dew point like calculations, the actual water needs of plants can be determined precisely. If rain is expected, the system automatically postpones irrigation, providing both water and energy savings. Thus, irrigation timing and amount are made most efficient. Integrating modern irrigation systems with smart automation solutions makes possible not just drip irrigation, but a correctly managed and data-driven agricultural production process. You can access detailed information from our content below:


tarimsal-meteoroloji-istasyonu-esular

Fertilization in Pistachios

Fertilization in pistachio cultivation is a critical process that directly affects yield and product quality. Thanks to smart fertilization systems, both manual and automatic fertilizer applications can be performed. Fertilizer rates can be determined according to the needs of the plant via the mobile or web application, and the system automatically carries out the application. In addition, by creating tasks based on pH and EC values, fertilization processes can be managed in a completely data-driven and optimized way. In this way, both resource use becomes efficient and plant health and productivity are maximized.

akilli-gubreleme-esular

Examine Our Smart Irrigation Solutions

Smart irrigation in pistachio production is a need of today, not the future. By using water resources efficiently, it is possible to both increase farmer income and support sustainable agriculture. If you want to strengthen your production with digital agriculture solutions, it is the right time to evaluate smart irrigation systems.

Click Here
esular-en-iyi-sulama-teknolojisi

Yorumlar

Daha Fazla İçerik İster misiniz?

Akıllı tarım hakkında en güncel içerikleri takip edin.