Narenciyede Akıllı Sulama: Esular Çözümleri İle Verim Ve Su Tasarrufu

09 Ekim 2025 Fatma Aktaş 9 görüntülenme
Tüm Yazılar

Narenciyede Akıllı Sulama: Esular Çözümleri İle Verim Ve Su Tasarrufu​

Narenciyede akıllı sulama, su kaynaklarının azalması ve iklim değişikliğinin etkileriyle birlikte her geçen gün daha kritik bir hâl alıyor. Geleneksel sulama yöntemleri, artık yüksek verim ve kaliteli ürün için yeterli olmuyor. Narenciyede akıllı sulama, verimi artırmak ve suyu verimli kullanmak isteyen üreticiler için artık vazgeçilmez bir çözüm haline geliyor.Sensör destekli, veri odaklı ve dijital teknolojilerle otomatikleştirilen modern sulama sistemleri sayesinde, hem su tasarrufu sağlamak hem de narenciye üretiminde verimliliği artırmak mümkün. Peki, bu akıllı çözümler üreticiye hangi avantajları sunuyor?

Narenciye (Turunçgiller) Yetiştiriciliği

Narenciye (turunçgiller) dünyada en çok yetiştirilen ve tüketilen meyve gruplarından biridir. Portakal, limon, mandalina ve greyfurt gibi türleri kapsayan bu bitkiler, yalnızca taze meyve olarak değil; kabuk, yaprak ve çiçeklerinden elde edilen uçucu yağlarıyla da gıda, kozmetik ve ilaç sektörlerinde geniş bir kullanım alanına sahiptir. Kökeni Güneydoğu Asya’ya dayanan turunçgil üretimi, günümüzde 40° kuzey ve 40° güney enlemleri arasında yer alan tüm ılıman iklim kuşaklarında yapılmakta; Türkiye ise Akdeniz havzasındaki stratejik üretim merkezlerinden biri olarak öne çıkmaktadır.

narenciyede-akilli-sulama-esular

Ülkemizde özellikle Akdeniz ve Ege bölgelerinde yoğunlaşan narenciye üretimi, milyonlarca tonluk hacmiyle hem iç pazarda hem de ihracatta önemli bir ekonomik değere sahiptir. Ancak turunçgil yetiştiriciliği, yüksek su ihtiyacıyla dikkat çeker. Örneğin portakal üretiminde bir sezonda ortalama 1000–1200 mm, limonda 800–1300 mm, mandalinada ise 800–1200 mm arasında sulama suyu gereksinimi vardır. Sulama zamanının, miktarının ve yönteminin doğru belirlenmemesi; verimde düşüşe, kalite kaybına ve kök hastalıklarına yol açabilmektedir. Geleneksel sulama yöntemlerinde görülen su israfı, artan enerji maliyetleri ve iklim değişikliğiyle birlikte su kaynaklarının azalması, üreticiler için sürdürülebilir bir su yönetimini zorunlu hale getirmektedir. Narenciye yetiştiriciliği ile ilgili detaylı bilgi için bu içeriklerimize göz atabilirsiniz:

 

İşte tam bu noktada akıllı sulama çözümleri, narenciye üreticilerine hem verimliliği artıran hem de su tasarrufu sağlayan yenilikçi bir yaklaşım sunuyor. Toprak nemi, hava koşulları ve bitki su tüketimi gibi verileri analiz eden sistemler sayesinde, artık her damla su yerinde ve zamanında kullanılabiliyor.

Narenciye'de Sulama Neden Kritik?

Narenciye yetiştiriciliğinde sulama, verim ve kaliteyi doğrudan belirleyen en önemli unsurlardan biridir. Portakal, limon, mandalina ve greyfurt gibi turunçgil türleri; geniş yaprak yüzeyleri ve uzun büyüme dönemleri nedeniyle yüksek su ihtiyacına sahiptir. Özellikle Akdeniz ikliminin hâkim olduğu bölgelerde yaz aylarının sıcak ve kurak geçmesi, düzenli ve doğru sulamayı zorunlu kılar.

Bitkinin ihtiyaç duyduğu su miktarının altında sulama yapılması; gelişimin yavaşlamasına, meyve iriliğinin azalmasına ve ağaçların erken yaprak dökmesine neden olur. Yetersiz su, meyve kabuğunda kalınlaşma ve iç kısımda kurumaya yol açarak ürün kalitesini düşürür. Bunun tam tersi, yani aşırı sulama ise kök bölgesinde oksijen yetersizliği oluşturur, kök çürüklüğü ve kloroz gibi hastalıkların ortaya çıkmasına neden olur. Her iki durumda da verim ve kalite kayıpları kaçınılmazdır.

Narenciyede sulama yalnızca ağaçların su ihtiyacını karşılamakla kalmaz; aynı zamanda besin maddelerinin taşınması, fotosentezin sürdürülmesi ve meyve gelişiminin dengelenmesi açısından da kritik rol oynar. Özellikle toprak yapısı, iklim koşulları ve ağacın gelişim evresi dikkate alınarak yapılan planlı sulama, hem su kaynaklarının verimli kullanılmasını hem de sürdürülebilir üretimi sağlar.

Geleneksel yöntemlerle yapılan sulamalarda suyun önemli bir kısmı buharlaşma, sızma veya yüzey akışıyla kaybedilir. Bu da hem enerji hem de kaynak israfına yol açar. Bu nedenle günümüzde üreticiler, toprak nemi sensörleri, hava verileri ve otomasyon sistemleriyle desteklenen akıllı sulama teknolojilerine yönelmektedir. Bu teknolojiler, doğru zamanda ve doğru miktarda su uygulayarak her damlanın maksimum verim sağlamasına olanak tanır.

narenciyede-akilli-sulama-esular

Akıllı Sulama Nedir?

Akıllı sulama, sensörler, hava durumu verileri ve toprak nem ölçümleri gibi teknolojilerden yararlanarak suyu en verimli şekilde kullanan modern bir sulama yöntemidir. Sulama sürecini otomatik olarak optimize eder, su ve enerji tasarrufu sağlarken bitki sağlığını ve tarımsal verimliliği artırır. Detaylı bilgi için aşağıdaki içeriğimize göz atabilirsiniz.

Akıllı Sulamanın Narenciye'ye Sağladığı Avantajlar​

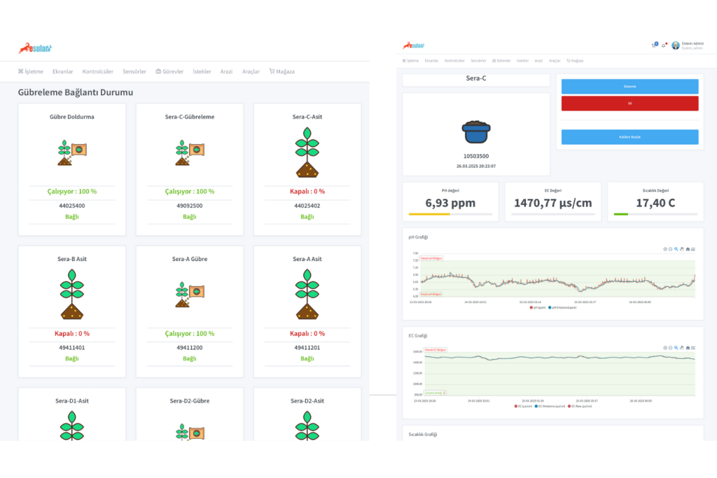
Narenciyede akıllı sulama, üreticilere sadece su tasarrufu sağlamakla kalmaz; aynı zamanda narenciye bahçelerinde sulama sürecinin her aşamasında tam kontrol imkânı sunar. Kablosuz vana kontrolü sayesinde, kilometrelerce kablo çekmeye gerek kalmadan çok noktadan parçalı sulama yapılabilir. Pompa ve gübreleme sistemleri eş zamanlı yönetilirken, toprak nem sensörleri, basınç sensörleri ve su sayaçlarıyla sulama kalitesi, kayıp-kaçaklar ve verimlilik sürekli takip edilir.

 

Otomatik filtre temizleme, havuz yönetimi ve farklı tip sensörlerle izleme gibi özellikler, sistemi daha pratik ve güvenilir hâle getirir. Üstelik web ve mobil uygulamalar üzerinden her yerden uzaktan kontrol ve izleme yapılabilir; olası arıza, su veya elektrik kesintisi durumlarında anında bildirim alınabilir.

 

Dayanıklı altyapısı ve 7/24 aktif destek hizmeti ile narenciyede akıllı sulama sistemleri, sürdürülebilir ve verimli üretimin en güçlü yardımcısıdır. Bu sayede üreticiler, hem su ve enerji tasarrufu sağlar hem de ürün kalitesini artırarak uzun vadeli tarımsal verimliliğe katkıda bulunur.

narenciyede-akilli-sulama-esular-kablosuz-vana-kontrol-cozumleri
narenciyede-akilli-sulama-esular-kablosuz-vana-kontrol-cozumleri-uygulama

Dijital Teknolojilerle Sulama Yönetimi​

toprak-nem-sensoru-esular

Toprak Nem Sensörleri​

Toprak nem sensörü, toprağın içinde bulunan su miktarını ölçerek bitkinin su ihtiyacını belirlemeye yarayan cihazlardır. Bu sensörler sayesinde topraktaki su miktarı hassas bir şekilde ölçülerek, bitkinin en verimli şekilde sulanması sağlanabilir. Detaylı bilgiye içeriğimizden ulaşabilirsiniz 👉

  

Narenciye’de Toprak Nem Sensörü Kullanmanın Faydaları:

  • Doğru Sulama Zamanı → Bitki su stresi yaşamadan sulanır.
  • Su Tasarrufu → Gereksiz sulamadan kaçınılır.
  • Verim Artışı → Bitki optimum nem koşullarında büyür.
  • Hastalık Riskinin Azalması → Fazla sulamanın yol açtığı kök hastalıkları önlenir.
  • Enerji ve İşçilik Tasarrufu → Sulama sayısı ve süresi optimize edilir.
 

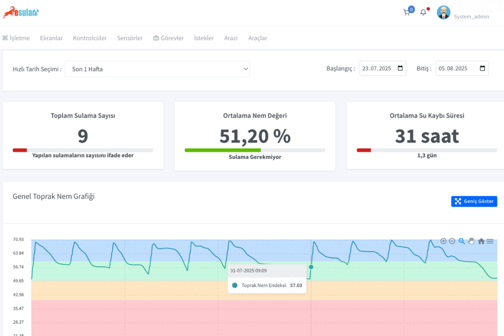
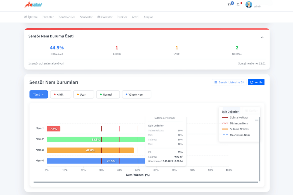
Narenciyede akıllı sulama yaparken, toprak nem sensörü ile verimi artırmak mümkün. Kullanılan toprak nem sensörleri, tarladaki nem seviyesini kademeli olarak ölçerek doğru sulama zamanını belirler. Sistem, minimum nemsulama noktasımaksimum nem ve solma noktası gibi eşik değerler tanımlar. Bu sayede sensör, toprağın nem oranı belirlenen sulama noktasının altına düştüğünde otomatik olarak sulamayı başlatabilir. Böylece bitki su stresi yaşamadan, gereksiz su harcaması yapılmadan optimum nem seviyesi korunur.

Aşağıdaki esular uygulamamız içerisindeki anasayfada verilen Sensör Nem Durumları kısmımız ile özet şeklinde her bir nem sensörünün nem değerleri, solma noktası, min, max ve sulama noktaları görülmektedir. Sensör listesine git diyerek daha detaylı her bir sensörün grafiklerini görebilirsiniz.

yoncada-toprak-nem-sensoru-esular_2
yonca-yetistiriciliginde-toprak-nem-sensoru-ile-verimi-artirma-yontemleri-esular

Tarımsal İklim İstasyonları​

tarimsal-iklim-istasyonu-esular

Akıllı tarım uygulamalarında tarımsal iklim istasyonları kritik bir rol oynar. Bu istasyonlar; sıcaklık, nem, yağış, rüzgâr hızı, güneşlenme süresi gibi verileri anlık olarak ölçerek çiftçilere doğru sulama ve gübreleme kararları almada rehberlik eder. Özellikle ETo (referans evapotranspirasyon) ve çiğ noktası gibi hesaplamalar sayesinde bitkilerin gerçek su ihtiyacı hassas şekilde belirlenebilir. Yağmur beklentisi varsa sistem sulamayı otomatik olarak erteleyerek hem su hem de enerji tasarrufu sağlar. Böylece sulama zamanlaması ve miktarı en verimli hale getirilir. Modern sulama sistemlerinin akıllı otomasyon çözümleriyle entegre edilmesi, sadece damlama sulama yapmakla kalmayıp, doğru yönetilen ve veriye dayalı bir tarımsal üretim sürecini mümkün kılar. Detaylı bilgiye aşağıdaki içeriğimizden ulaşabilirsiniz:


tarimsal-meteoroloji-istasyonu-esular

Narenciyede Gübreleme​

Narenciye yetiştiriciliğinde gübreleme, verim ve ürün kalitesini doğrudan etkileyen kritik bir süreçtir. Akıllı gübreleme sistemleri sayesinde hem manuel hem de otomatik gübre uygulaması yapılabilir. Mobil veya web uygulaması üzerinden bitkinin ihtiyacına göre gübre oranları belirlenebilir ve sistem otomatik olarak uygulamayı gerçekleştirir. Ayrıca pH ve EC değerlerine dayalı görevler oluşturularak, gübreleme süreçleri tamamen veri odaklı ve optimize edilmiş şekilde yönetilebilir. Bu sayede hem kaynak kullanımı verimli hale gelir hem de bitki sağlığı ve verimlilik maksimum düzeye çıkar.

akilli-gubreleme-esular

Akıllı Sulama Çözümlerimizi İnceleyin

Narenciye üretiminde akıllı sulama, geleceğin değil bugünün ihtiyacı. Su kaynaklarını verimli kullanarak hem üreticinin kazancını artırmak hem de sürdürülebilir tarımı desteklemek mümkün. Siz de üretiminizi dijital tarım çözümleriyle güçlendirmek istiyorsanız, esular akıllı sulama sistemlerini değerlendirmenin tam zamanı.

Buraya Tıklayınız
esular-en-iyi-sulama-teknolojisi

Yorumlar

Daha Fazla İçerik İster misiniz?

Akıllı tarım hakkında en güncel içerikleri takip edin.