Akıllı Sera Otomasyonu: İklim, Sulama ve Fertigasyon İçin Entegre Rehber
Modern seracılık, bitkiler için ideal bir fabrika kurmak demektir. Ancak bu “fabrikanın” verimliliği; sıcaklık, nem, CO₂, su ve besin gibi onlarca değişkenin hassas bir denge içinde yönetilmesine bağlıdır. Geleneksel yöntemlerle bu dengeyi kurmak, hem muazzam bir iş yükü hem de yüksek enerji ve su maliyeti anlamına gelir. Bununla birlikte, dijital tarım teknolojileri bu zorlukları bir fırsata dönüştürüyor.
Esular olarak, seranızı birbiriyle konuşan, veriye dayalı kararlar alan ve tam otomatik çalışan entegre bir ekosisteme dönüştürüyoruz. Bu rehberde, akıllı sera otomasyonunun temel direkleri olan İklim Kontrolü, Akıllı Sulama ve Akıllı Fertigasyon (Gübreleme) sistemlerini ve bu sistemlerin birbiriyle nasıl çalıştığını detaylıca inceleyeceğiz.
Sera Otomasyonu Neden Bir Zorunluluktur?
Geleneksel sera yönetiminde karşılaşılan temel sorunlar verimliliğin önündeki en büyük engellerdir:
- İklim Dengesizliği: Manuel havalandırma, ani sıcaklık ve nem değişimlerine yol açar. Bu durum, bitki stresi yaratır ve özellikle mantar ve küf gibi fungal hastalıkların yayılması için ideal ortamı oluşturur.
- Kaynak İsrafı: Zamana dayalı sulama, toprağın gerçek ihtiyacından bağımsız olarak su ve enerji israfına neden olur. Gereksiz çalışan ısıtma ve fan sistemleri, enerji maliyetlerini %40’a varan oranlarda artırır.
- Yüksek İşgücü Maliyeti: Pencerelerin, vanaların ve fanların sürekli manuel kontrolü, sahada 7/24 personel bulundurma zorunluluğu getirir. Bu da operasyonel maliyetleri ciddi şekilde yükseltir.

Esular Akıllı Sera Ekosistemi: 4’ü 1 Arada Çözüm
Başarılı bir sera otomasyonu, parçaların birbiriyle mükemmel uyum içinde çalışmasıyla mümkündür. Esular ekosistemi, bu entegrasyonu 4 ana bileşen üzerinde kurar:
- Akıllı İklim Kontrolü: (Pencere, Fan, Nem, CO₂, Sıcaklık, Sisleme, Isıtma)
- Akıllı Sulama: (Kablosuz Toprak Nem Sensörleri ve Vana Kontrolü)
- Akıllı Fertigasyon: (pH, EC ve Otomatik Gübre Dozajlama)
- Sensör Ağı (IoT): (Tüm sistemi besleyen kablosuz LoRaWAN sensörler)
1. Akıllı İklim Kontrolü: Mükemmel Büyüme Ortamı
İklim kontrolü, sera otomasyonunun direksiyonudur. Bitkinin strese girmesini engeller ve fotosentez verimliliğini maksimize eder.
Sıcaklık, Nem ve CO₂: Homojen Ortamın Anahtarı
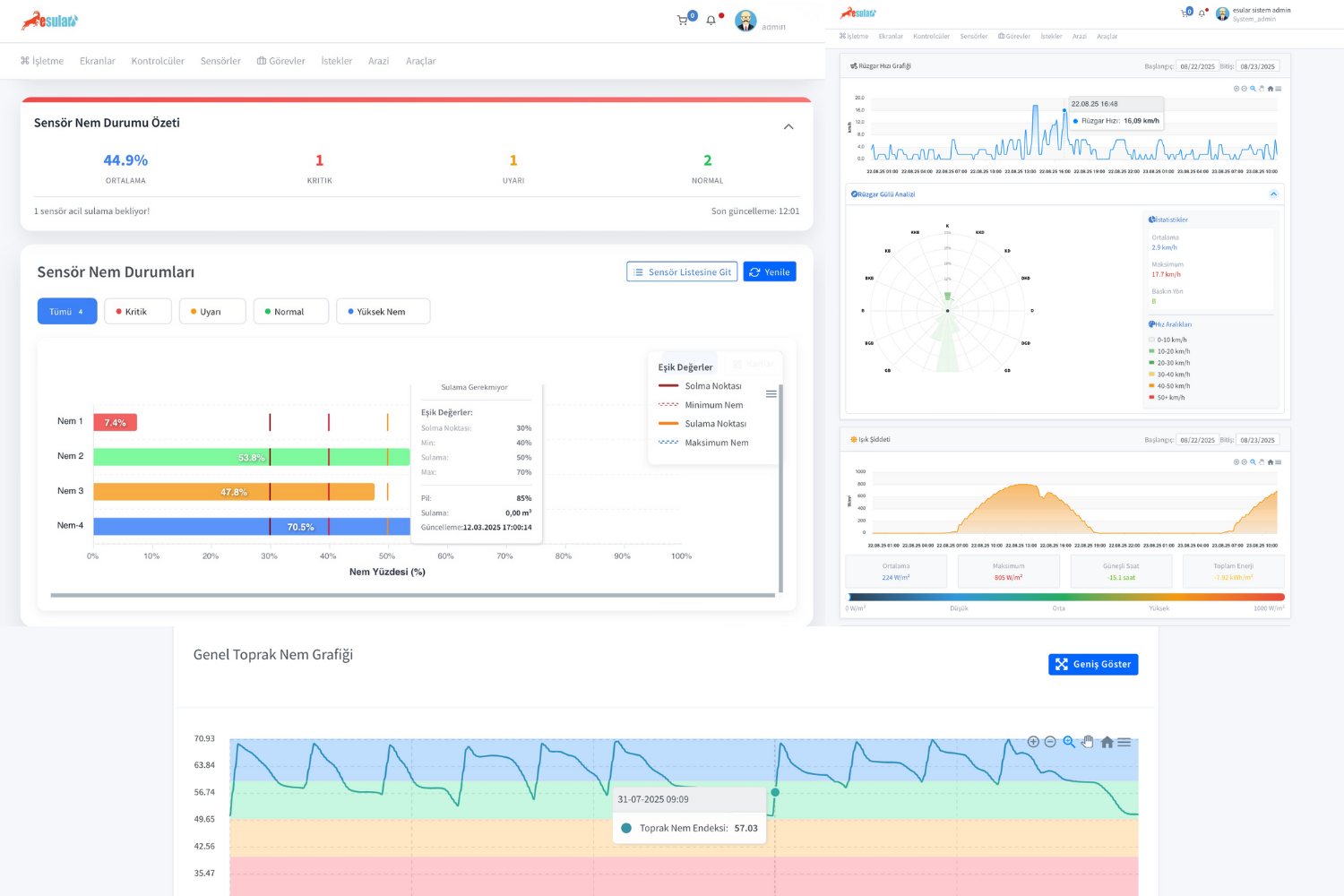
Sera içindeki sıcaklık ve nem seviyeleri, bitki sağlığı ve hastalık riski üzerinde doğrudan etkilidir. Ayrıca, CO₂ seviyesi fotosentez (yani bitkinin “nefes alması”) için kritik öneme sahiptir. Esular’ın NDIR teknolojili kablosuz sensörleri, bu üç parametreyi anlık olarak ölçer.

Otomatik Havalandırma: Pencereler ve Sirkülasyon Fanları
İklim yönetiminin en önemli ayağı havalandırmadır. Esular sistemi, pencere ve fanları entegre bir senaryo ile yönetir:
- Otomatik Pencere Kontrolü: Sistem, iç sıcaklık/nem yükseldiğinde veya CO₂ düştüğünde pencereleri otomatik açar. Dışarıdaki meteoroloji istasyonundan rüzgar veya yağmur verisi gelirse, bitkileri korumak için pencereleri otomatik kapatır.
- Sirkülasyon Fan Kontrolü: Fanlar, sera içindeki ölü hava ceplerini yok eder. Özellikle nem sensöründen gelen veriye göre çalışarak yaprak yüzeyinde yoğuşmayı (çiğlenmeyi) engeller ve fungal hastalık riskini %70’e varan oranda azaltır.

2. Akıllı Sulama: Bitkinizi Dinleyerek Sulayın
Sera sulamasında en sık yapılan hata, toprağın ihtiyacına göre değil, takvime göre sulama yapmaktır. Bu durum, su israfına ve kök hastalıklarına yol açar.
Toprak Nem Sensörleri: Kök Bölgesini Keşfedin
Esular’ın kablosuz toprak nem sensörleri, toprağın 30, 60, 90 cm gibi farklı derinliklerindeki nem seviyesini ölçer. Bu sayede sadece yüzeyin değil, bitki kökünün bulunduğu asıl bölgenin nem durumunu bilirsiniz. Sistem, toprak nemi belirlediğiniz “Sulama Noktası” altına düştüğünde vanaları otomatik olarak açar.

Saksı & Substrat (Topraksız Tarım) Çözümleri
Topraksız tarımda (cocopeat, rockwool vb.) nem ve besin yönetimi daha da hassastır. Esular’ın özel substrat sensörleri, saksı içindeki nemi ve EC’yi anlık ölçerek drenajı optimize eder ve kök çürümesini engeller.

Kablosuz Vana Kontrolü (Smart Valve)
Toprak nem sensöründen gelen “sula” emrini, Esular Kablosuz Vana Kontrol Üniteleri (Smart Valve) yerine getirir. Tamamen güneş enerjili ve pilli olan bu cihazlar, 10 km’ye varan LoRaWAN menzili sayesinde seranızın en ücra köşesindeki vanayı bile kablosuz olarak yönetmenizi sağlar.https://store.esular.com/kablosuz-akilli-vana-kontrol-unitesi-selenoid-vana-uyumlu-0
3. Akıllı Fertigasyon: Hassas Bitki Besleme
Sera verimliliği, doğru su kadar doğru besinle de ilgilidir. Akıllı fertigasyon (gübreleme), bitkiye tam ihtiyacı olan besin reçetesini otomatik olarak vermektir.
Adım 1: pH ve EC Kontrolü (Su Kalitesi)
Bitkinin besinleri alabilmesi için suyun pH ve EC (besin konsantrasyonu) değerlerinin ideal aralıkta olması şarttır. Esular’ın kablosuz pH/EC sensörleri, ana su hattınızı anlık olarak izler ve gübreleme için suyun hazır olup olmadığını belirler. Yanlış pH, bitkinin besinleri almasını engeller (besin kilitlenmesi).

Adım 2: Smart Agro (Otomatik Dozajlama)
Su kalitesi onaylandıktan sonra, Smart Agro Otomatik Gübreleme Sistemi devreye girer. pH/EC verilerine göre A-B-C-D gübre tanklarından mililitrik hassasiyetle dozajlama yaparak bitkinizin o günkü ihtiyacına özel besin reçetesini hazırlar ve sulama sistemine enjekte eder. Bu süreç, %25’e varan gübre tasarrufu sağlar.

4. Teknoloji & Platform: Güvenilir Altyapı
Tüm bu sistemler, Esular’ın kablosuz (LoRaWAN) teknolojisi ve güçlü bulut platformu sayesinde birbiriyle entegre çalışır.

Akıllı Senaryo Motoru: Seranız Sizin İçin Düşünür
Platformumuzun kalbi akıllı senaryo motorudur. “EĞER… O HALDE…” mantığı ile seranızın kendi kararlarını vermesini sağlarsınız:
- EĞER Nem > %85 İSE Pencereyi Aç & Fanı Çalıştır.
- EĞER Toprak Nemi < 30% VE Yağmur Beklenmiyor İSE Vana 1’i 45dk Sula.
- EĞER Sıcaklık < 3°C İSE Isıtmayı Aç & SMS Gönder (Don Uyarısı).

Sonuç: Rakamlarla Kanıtlanmış Kazançlar
Esular’ın entegre otomasyon sistemi, bir maliyet değil, kendini hızla amorti eden bir yatırımdır. Gerçek saha verilerimize göre:
- %40 Enerji Tasarrufu: Optimize edilen fan, ısıtma ve pompa çalışması.
- %60 Su Tasarrufu: Sadece ihtiyaç anında, doğru miktarda sulama.
- %40 Verim Artışı: İdeal iklim ve besin koşullarında büyüyen bitkiler.
- %60 İşgücü Tasarrufu: Manuel kontrol ihtiyacının ortadan kalkması.
- Hastalık Riskinde Azalma: Kontrol edilen nem sayesinde fungal hastalıklarda %70’e varan düşüş.
Sonuç olarak, Esular akıllı sera otomasyonu, seranızı daha kârlı, daha verimli ve daha sürdürülelebilir bir işletmeye dönüştürür. Geleceğin seracılığına bugünden adım atmak ve ücretsiz keşif hizmetimizden yararlanmak için bizimle iletişime geçin.
⚠️ Fiyatlar değişebilir. Bu içerikte belirtilen ürünlerin fiyatları, yayınlanma tarihinden önceki liste fiyatlarıdır. Güncel kampanyalar ve fiyatlar için store.esular.com adresini ziyaret ediniz.
Yorumlar